Private capital firms are feeling the heat to find and close the best deals before their peers. Of the 275 private capital professionalss we recently surveyed, competition for deals is intensifying in 2026, with 68% of investors expecting to do more deals and firms fundamentally rethinking how they source, evaluate, and close deals.
Smaller, less-established firms, in particular, are facing this pressure. PitchBook reports that in 2024, just 20 venture capital firms captured 60% of the total capital raised in the U.S.
To adapt to a more competitive environment, private capital firms need to make faster, data-driven decisions at every opportunity. This is where technology comes into play. With the right tools and technology, your firm can automate the process of gathering critical deal data to increase deal velocity.
Affinity, the leading CRM for private capital, offers advanced analytics that help your team identify and get into the right deals faster.
Key takeaways
- Competition is a top challenge for private capital firms, making fast, data-driven decision-making essential.
- Deal velocity measures how quickly firms move opportunities through their pipeline, from sourcing to signing.
- Affinity Analytics provides real-time insights to optimize deal flow, track key metrics, and improve efficiency.
- Analyzing deal sources, pipeline bottlenecks, and time spent per stage helps firms refine their strategy and close deals faster.
{{analytics-202503="/rt-components"}}
What is deal velocity?
With heightened competition, it’s more important than ever for deal teams to get into the right deals and act on them quickly. This is where deal velocity is critical. Deal velocity is how fast your team can move an opportunity through the pipeline—from the time you hear about a potential deal to signing its term sheet.
How to close deals faster with Affinity Analytics
Real-time analytics allow you to hold a magnifying glass to your most important deals—surfacing key metrics (like win rates, time-to-close, and pipeline coverage) when you need them most. The same analytics also provide a complete view of your firm’s deal flow over a specific period, helping decision-makers move faster and make more informed investment choices.
With the right analytics tools, you can spot patterns, optimize your approach, and make more informed, faster decisions. As Fabian Krautwurst, Principal at Cavalry Ventures, explains:
"We use Affinity Analytics to slice and dice everything, to understand our decision-making and if there's a pattern. Feedback cycles in VC are long by nature, so we really try to make the most of the few information points available.”
Affinity Analytics is a powerful, automated reporting tool that surfaces key deal insights. It has standardized templates that are built for private capital yet customizable to your firm’s unique needs. Let’s explore three key features in Affinity Analytics’ reporting templates that can help you efficiently drive deals through your funnel while focusing on the right opportunities.
1. Analyze pipeline metrics to understand conversion and win rates
Affinity’s Funnel Analysis report provides an easily accessible 10,000-foot view of your team’s deal flow, showing the number of opportunities in your pipeline, the stage they’re at, and how quickly they move through your funnel from sourcing to close. This information is critical to assess win rates and prioritize your most important deals.
With Affinity’s filtering capabilities, you can focus your analysis on your most important sourcing categories (referrals, conferences, social media, etc.), and then review each step in the process in more detail.

Breaking down the funnel allows you to see your deals not only by each stage in your process, but also by categories like industry, geography, deal owner, and company size. For example, it can reveal whether the majority of deals your team loses are with UK-based SaaS companies or if they’re lost after the second meeting.
With this level of granularity, you can easily identify where in the funnel your deals most frequently drop off to assess conversion rates and win rates—then, work to close that gap, and ensure your biggest opportunities don’t fall through.
{{analytics-202503="/rt-components"}}
2. Assess the time spent by stage to speed up deals
Analyzing the average number of days that deals spend in each stage helps quantify your deal velocity and pinpoint where you’re losing time. With that data in hand, you can focus on process optimization at specific points in your deal flow pipeline.
While your team’s dealmaking speed impacts the health of their pipeline, it also affects a founder’s experience; a drawn-out process could create pain points for a founder and diminish their appetite to work with your firm.
Understanding which deals are stuck—and where in the pipeline there are bottlenecks—allows you to target specific improvements that need to be made and align teams to drive deals forward over a targeted period of time.
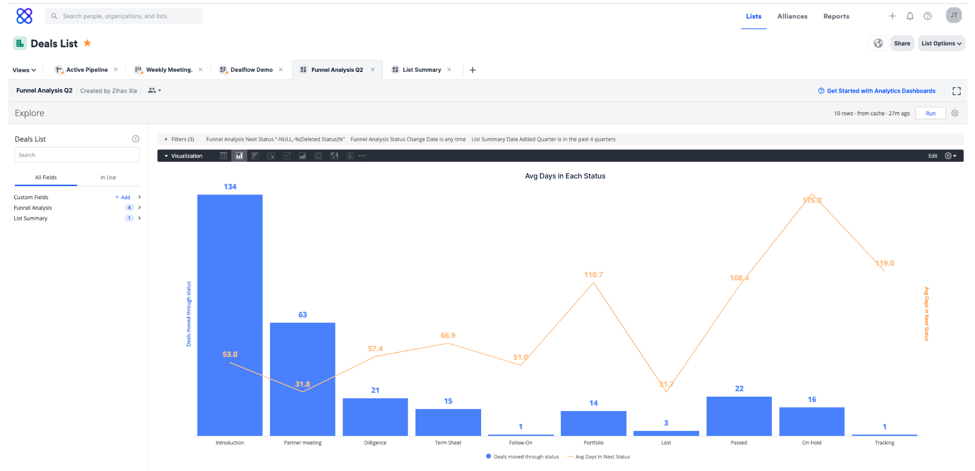
In the Funnel Analysis chart below, you can see the number of deals that are spending a significant amount of time in “Diligence” and “Term Sheet”, offering an opportunity to make some process standardization and efficiency improvements in those workflows.

Many Affinity customers take this analysis one step further by looking at efficiency charts. These charts highlight specific deals that have been stuck for a given timeframe in a key stage. Private capital firms use this report to help identify roadblocks and optimize Monday meetings, showing what needs attention and where to take targeted action.
You can also combine this data with your deal sources to see how all of your deals are moving through your pipeline.
3. Analyze deals by source to identify gaps
While Affinity’s Funnel Analysis report provides a comprehensive overview of your deal pipeline, diving into the details of your deal sources can provide additional insight into where your deals are coming from and how successful each source is.
When you’re processing hundreds of opportunities simultaneously across team members, it’s important to understand where your highest-quality deals are coming from and where your team should focus its time.
Quality deals come from different sources for different firms, with each team tracking different sourcing key performance indicators (KPIs). One team may be especially conscious about sourcing opportunities in specific industries or with founders from specific demographics.
In the below Funnel Analysis template, you can see how one firm tracks deal sources by state and sector to ensure their sourcing goals are being met.

Improve your deal velocity with Affinity Analytics
By understanding where your most frequent wins are coming from and where others are stopping in your process, you can make more informed decisions at the top of your funnel. You can identify if you’re effectively filtering out noise early on and not wasting resources down the funnel by doing due diligence on companies that aren’t a good fit.
Affinity Analytics offers pre-set dashboard templates to quickly surface important metrics. These templates are also easily customizable, so you can access the metrics that matter most to your firm. With increased competition, teams need to be able to make decisions quicker, mobilize when great opportunities arise, and use data at every opportunity to drive efficiencies.
If you're new to Affinity, request a demo to see Affinity Analytics in action. If you're ready to dive in, download the guide to get started.
{{analytics-202503="/rt-components"}}
Deal velocity FAQs
Why is deal velocity important in private capital?
Deal velocity is a KPI for venture capital and private equity firms, as it tracks the speed at which deals move through the pipeline. With the right integrations and insights, your firm can improve performance in a given period, targeting the most promising opportunities with a clear strategy for deal success. A faster deal velocity can lead to better capital deployment and improved overall returns.
What is meant by deal velocity?
Deal velocity refers to the speed at which deals progress from initial contact to final close. In private capital, measuring deal velocity helps firms understand how quickly they are sourcing and closing investment opportunities, which can directly impact the success of their portfolio and fund growth.
Similar to how sales teams rely on sales velocity formulas to assess or forecast their sales performance, private capital firms can use deal velocity to gauge how efficiently they move through the deal pipeline. And just as salespeople review their sales pipeline to optimize sales processes, private capital firms can use deal velocity metrics to improve their processes, reduce timeframes, and ultimately boost their bottom-line profitability.
The formula for calculating sales velocity typically includes factors like the number of deals, average deal size or average deal value, and the length of the sales cycle. Similarly, private capital firms can measure deal velocity by analyzing metrics such as deal volume, the average time taken to close deals, and the success rate of their investment opportunities alongside their deal playbook.
How can real-time analytics improve decision-making in private capital?
Real-time analytics provide instant visibility into key deal metrics, helping deal teams quickly assess opportunities and risks. By tracking trends in deal flow and market activity, firms can make data-driven decisions faster and with greater confidence.


.png)