Automatically capturing and managing your data saves you time and ensures there aren’t communication gaps in your organization. But having one source of truth is only the first step toward transparency and team alignment. We know that analyzing your data, optimizing your processes, and sharing progress with your most important business partners is what turns good teams into industry-leading firms. That’s why we’ve launched Affinity Analytics.

What is Affinity Analytics?
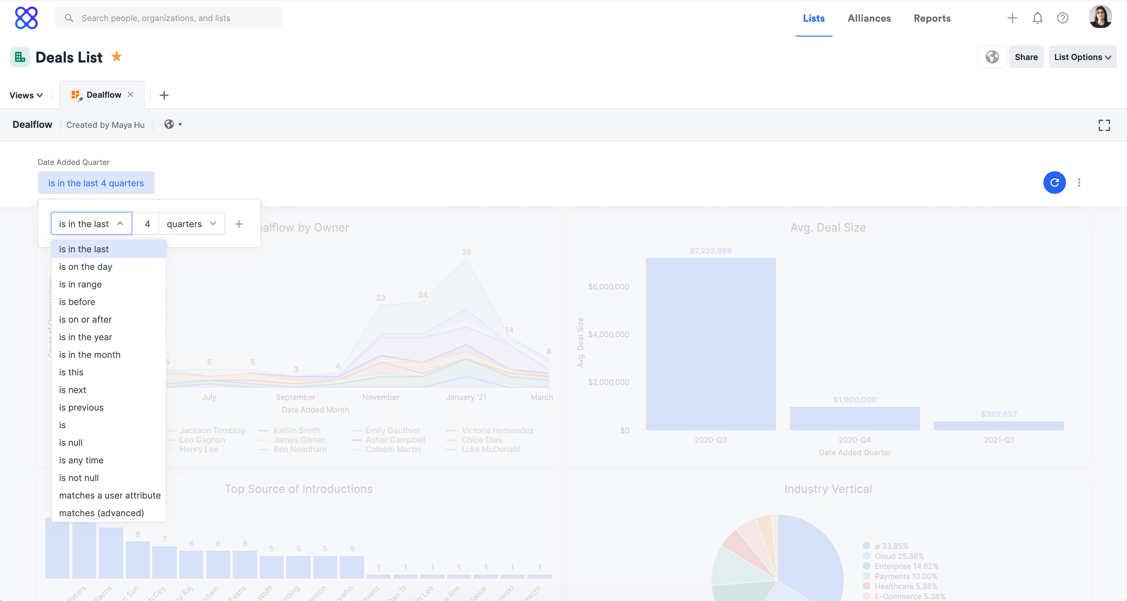
Affinity Analytics is powered by Looker, Google Cloud’s world-class business intelligence and analytics platform. By leveraging their leading reporting capabilities, we were able to focus on creating an analytics solution customized to the markets we serve. Now, Premium and Enterprise tier customers can create fully customizable dashboards and granular, real-time reports directly in Affinity.
Instantly report on the KPIs and goals that matter most to your business. With more in-depth analysis of current and historical data at your fingertips, your team can constantly learn, adapt, and improve your most important outputs.
{{guide-202305="/rt-components"}}
Evaluate and improve pipeline performance
Having clarity around progress toward business initiatives is essential to your team’s success. In fact, 97% of employees and executives believe that a lack of alignment directly–and negatively–impacts outcomes. Real-time analytics not only surface valuable insights but also provide you with a holistic view of your organization’s deal flow, showing you the inflection points at each step in your pipeline.
Increase visibility into initiatives that drive results, and gain the analytical depth and flexibility you need to make quicker data-based decisions. With Affinity Analytics you can evaluate every step of your key processes, create team alignment around best practices, and ensure you're giving the most important opportunities the right time and attention.

Our new analytics and business intelligence capabilities can help you drive value by answering questions like:
- What is the average time that a deal is in each stage of your funnel? Take the time to adjust for challenging bottlenecks.
- Which deals were won, lost, or passed on in a set time period? Benchmark progress, dig into processes, and look back on previous deals to make changes as you go.
- How are deals performing by industry, region, or prospect demographic? Gain insight into successes or shortcomings based on specific KPIs.
Once you’ve had a chance to dive into the underlying dashboard data, it’s time to take action.
Save time and optimize team processes
After connecting with a sample of leading firms, we found that teams were spending a significant amount of time creating and manipulating repetitive reports to support their weekly, monthly, and quarterly reporting needs. Even teams that had an existing reporting process or tool in place were still often exporting data for further analysis.
With Affinity Analytics, you gain a single, end-to-end source of truth, from raw data to custom analyses and visualizations. Create multiple dashboards to seamlessly switch between high-level goal overviews and deep-dives into your most important KPIs.
Now you can do away with having to export and manually manipulate your data to understand the whole picture. Viewing your custom reports in Affinity Analytics means that you can dig into the underlying data, filter or cross-filter by specific data points, and compare current and historical insights–all within Affinity.

We’ve even created dashboard templates for top customer use cases to help you get started quickly, and instantly have access to your most frequently reviewed data points. This automation not only saves time but also creates reliably scalable processes for sharing those data insights with every member of your team–including external partners.
{{CRM-guide-202402="/rt-components"}}
Increase team and business partner visibility
Keep your internal team in sync and simplify your weekly reporting efforts with scheduled report sharing. With Affinity Analytics, you can easily schedule reporting dashboards to send directly to team inboxes. That way, everyone is on the same page when it comes to reviewing progress metrics.
You can also export and share them as PDFs, PNGs, and direct view links. If you prefer to export them yourself, you can set recurring reminders, so you never miss sharing a weekly, monthly, or quarterly update.

Internal transparency is vital, but your team members aren’t the only stakeholders that need to understand your business’ performance. External transparency with your investors and advisors is equally important. A key part of effectively managing your investor relationships includes providing consistent updates that cover the data they care about.
{{webinar-121423="/rt-components"}}
You can work with your LPs to create a dashboard that shows off the data that they want to see. You can tell a consistent story centered on how you’re delivering value, helping your partnerships prosper, and reinforcing your business’ brand reputation.
Affinity Analytics empowers your team to make faster, data-driven decisions. With all of your data and reporting analytics in one source of truth, you can spend your time where it matters most: digging into business trends, improving pipeline execution, and mapping out future growth strategies. Start turning insights into action by leveraging your data to gain your competitive edge.
Want to learn more? Check out Affinity Analytics Masterclass.
{{webinar-2="/rt-components"}}


.png)